Tác giả: David Pallmann, Vijay Mandadi, Rakshith Ravi Kumar
Ngày đăng: ngày 01 tháng 07 năm 2025
Danh mục: .NET, AWS Transform.
AWS Transform for .NET giúp tăng tốc việc hiện đại hóa quy mô lớn các dự án .NET, bao gồm việc chuyển .NET Framework sang .NET đa nền tảng (cross-platform .NET) cũng như nâng cấp các phiên bản .NET. Hôm nay, chúng tôi ra mắt một tính năng mới cho phép bạn nhận được thông tin chuyên sâu về các job chuyển đổi thông qua tính năng chat trên web console.
Tính năng chat mới này cho phép bạn hỏi về báo cáo đánh giá repository và báo cáo chuyển đổi bằng ngôn ngữ tự nhiên. Các báo cáo này có thể khá dài và khó tiếp thu, đặc biệt là khi làm việc với nhiều repository. Giờ đây bạn có thể nhận câu trả lời trực tiếp cho các câu hỏi cụ thể qua chat, giúp thao tác nhanh hơn. Trong bài này, chúng tôi sẽ hướng dẫn bạn cách truy vấn AWS Transform về quá trình đánh giá và hoạt động chuyển đổi qua chat. Hiện tính năng này chỉ có trên web console, không hỗ trợ từ IDE.
Các câu truy vấn Assessment (Assessment queries)
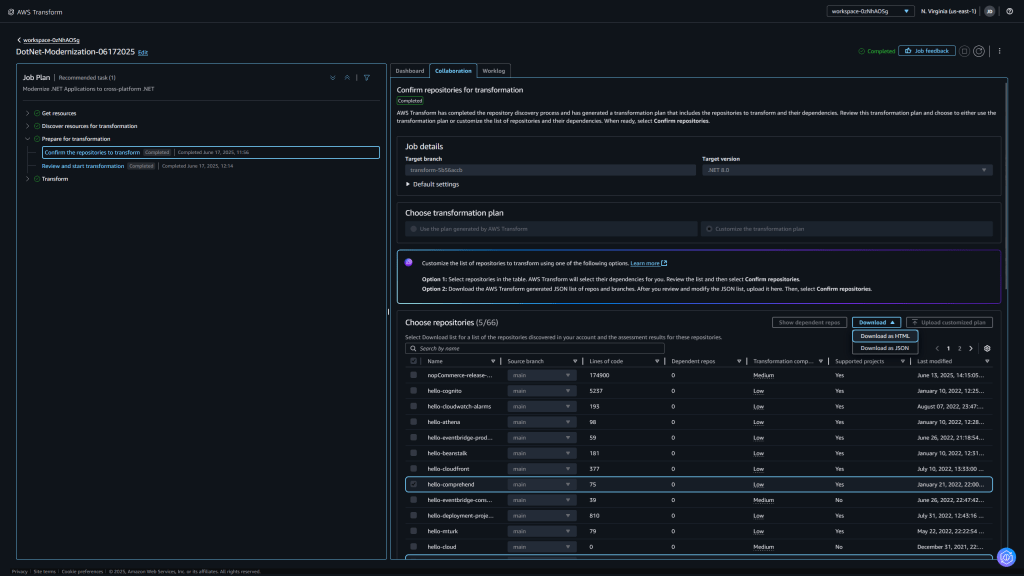
Khi bạn thiết lập một job chuyển đổi .NET, AWS Transform sẽ đánh giá các repository được chọn trước tiên. Bạn có thể tải về báo cáo đánh giá (assessment report) từ tab Collaboration dưới định dạng HTML hoặc JSON (Hình 1).

Hình 1: Rà soát và bắt đầu quá trình chuyển đổi.
Hình 2 cho thấy một mẫu báo cáo đánh giá. Báo cáo này liệt kê từng repository cùng với các thông tin như: chủ sở hữu repository (repository owner), nhánh (branch) được đánh giá, số lượng solutions, số project, tổng dòng code, các phiên bản .NET được phát hiện, loại project, số phụ thuộc NuGet private/public, và độ phức tạp của việc chuyển đổi.

Hình 2: Báo cáo đánh giá repository (repositories.html)
Khi báo cáo đánh giá đã sẵn sàng, bạn sẽ thấy thông báo trong tab Worklog: “Assessment report is now available in chat for queries.” Giao diện chat của web console sẽ nhận diện được báo cáo đánh giá và bạn có thể hỏi về nó. Để mở cửa sổ chat, chọn biểu tượng hình lục giác màu tím ở góc dưới bên phải của web console.
Trong cửa sổ chat, hãy nhập các câu truy vấn như sau:
- List all repositories discovered or assessed.
- Summarize the transformation assessment.
- Which projects in the assessment have the highest complexity?
- Which repositories in the assessment have common dependencies?
Hình 3 và 4 cho thấy các ví dụ về truy vấn và phản hồi.

Hình 3: Truy vấn báo cáo đánh giá về các repository đã được phát hiện và đánh giá.

Hình 4: Truy vấn báo cáo đánh giá về các project có độ phức tạp cao.
Các câu truy vấn Transformation (Transformation queries)
Sau khi quá trình chuyển đổi hoàn tất cho một repository, hoặc khi job chuyển đổi tổng thể hoàn thành, một báo cáo chuyển đổi sẽ có sẵn (Hình 5). Tab Dashboard hiển thị trạng thái của các repository (Hình 6), tại đây trạng thái sẽ là In-progress (Đang xử lý) đối với những repository vẫn đang được xử lý, hoặc Success (Thành công) hay Failed (Thất bại) đối với những repository đã hoàn tất.

Hình 5: Báo cáo tóm tắt chuyển đổi (transformation-report.html)

Hình 6: Màn hình Dashboard hiển thị job chuyển đổi đã hoàn tất
Bạn có thể tải về báo cáo chuyển đổi từ tab Dashboard hoặc hỏi về nó qua chat. Trong giao diện chat, bạn có thể nhập các truy vấn như:
- Which projects were successfully transformed?
- Which projects were partially ported?
- What changes were made to the REPO-NAME repository?
- What packages were upgraded in the PROJECT-NAME project?
Ví dụ: tôi đã hỏi “What changes were made to the hello-bedrock repository?” — phản hồi giải thích việc nâng từ .NET 6 lên .NET 8, cập nhật SDK Bedrock, cải tiến cấu trúc project, và những thay đổi để hỗ trợ việc phân tích di chuyển. Nó cũng xác nhận rằng quá trình chuyển đổi đã thành công.

Hình 7: Truy vấn về các thay đổi được thực hiện để nâng cấp một project .NET 6.
Ở ví dụ khác (Hình 8), tôi đã hỏi về repository “mathcore-main” — đây là giải pháp .NET Framework 4.5 và .NET Standard 2.0 với 17 project — phản hồi dài hơn vì công việc thực hiện nhiều hơn.

Hình 8: Truy vấn về các thay đổi được thực hiện để chuyển đổi một giải pháp .NET Framework
Một truy vấn nữa (Hình 9): “What packages were upgraded in the mathcore-main project?” — phản hồi trình bày các gói (packages) như NUnit, FluentAssertions, Microsoft.NET.Test SDK được nâng cấp.

Hình 9: Truy vấn báo cáo chuyển đổi về các gói được nâng cấp.
Cung cấp phản hồi (Providing Feedback)
Khi tính năng chat của AWS Transform không hiểu truy vấn của bạn, bạn có thể nhận được một phản hồi chung. Nếu điều này xảy ra, hãy cố gắng đặt câu hỏi rõ ràng hơn — ví dụ bạn đang hỏi về báo cáo đánh giá hay báo cáo chuyển đổi. Sẽ rất hữu ích nếu bạn tải xuống các báo cáo đánh giá và báo cáo chuyển đổi để làm quen với những chi tiết trong đó.
Bạn có thể giúp AWS cải thiện trải nghiệm chat bằng cách chọn biểu tượng thumbs up / thumbs down dưới mỗi phản hồi. Khi bạn bấm một trong hai, một prompt sẽ hiện ra để bạn giải thích lý do. AWS rất hoan nghênh phản hồi để cải thiện sản phẩm.

Kết luận
Trong bài viết này, AWS chia sẻ cách bạn có thể truy vấn AWS Transform for .NET để lấy thông tin chuyên sâu về các job chuyển đổi. Sử dụng tính năng chat bằng ngôn ngữ tự nhiên trên web console để thảo luận về các báo cáo đánh giá repository và báo cáo chuyển đổi.
Về các tác giả
David Pallmann

David Pallmann là giám đốc sản phẩm cấp cao thuộc nhóm AWS Transform, chuyên về trải nghiệm dành cho nhà phát triển .NET. Ông đã từng đảm nhiệm các vai trò như kỹ sư, tư vấn, quản lý sản phẩm và quản lý kỹ thuật. Ông đã làm việc với WCF, và sau đó đã tạo ra Neuron ESB—enterprise service bus (ESB) đầu tiên dựa trên nền tảng .NET. Theo dõi ông trên X tại @davidpallmann.
Vijay Mandadi

Vijay Mandadi là một nhà lãnh đạo kỹ thuật giàu kinh nghiệm tại nhóm AWS Migrations and Modernizations, với hơn 16 năm kinh nghiệm chuyên môn về các lĩnh vực như hệ thống phân tán, điện toán đám mây, ảo hóa, chuyển đổi workload và y tế. Tại AWS, trọng tâm của ông là tận dụng sức mạnh của generative AI và agentic AI nhằm tăng tốc khả năng của khách hàng trong việc hiện đại hóa các workload ứng dụng và đưa chúng trở thành ứng dụng cloud-native.
Rakshith Ravi Kumar

Rakshith Ravi Kumar là Kỹ sư Phần mềm Cấp cao tại Amazon Web Services (AWS) với hơn 11 năm kinh nghiệm trong lĩnh vực phát triển phần mềm. Ông có chuyên môn về phát triển ứng dụng di động, hệ thống CRM, các giải pháp NetBackup và công nghệ di chuyển lên đám mây. Hiện nay tại AWS, ông tập trung vào việc xây dựng các giải pháp tự hành (Agentic solutions) cho lĩnh vực di chuyển và hiện đại hóa.