Tác giả: Samyak Kathane and Mazhar Attarwala
Ngày phát hành: 23 JAN 2026
Chuyên mục: Advanced (300), Amazon Elastic File System (EFS), Best Practices, Customer Solutions, Storage, Technical How-to, Thought Leadership
Sự xuất sắc trong vận hành không chỉ là về hiệu quả – mà còn là về việc cung cấp khả năng sẵn sàng nhất quán khi khách hàng cần nhất. Để đạt được điều này, cần có hệ thống giám sát tinh vi, theo thời gian thực để theo dõi các chỉ số hệ thống chính và thông tin chi tiết về lưu trữ, chẳng hạn như các mẫu thông lượng (throughput patterns), mức sử dụng IOPS, đặc điểm I/O và phân phối lưu trữ. Khả năng hiển thị này cho phép các nhóm chủ động giải quyết vấn đề, điều chỉnh tài nguyên phù hợp, tối ưu hóa vị trí khối lượng công việc và tự tin lập kế hoạch cho dung lượng trong tương lai. Giám sát toàn diện, tự động không chỉ là một biện pháp bảo vệ – mà còn là động cơ chiến lược thúc đẩy hiệu suất, giảm lãng phí và đảm bảo trải nghiệm liền mạch cho cả doanh nghiệp và khách hàng của họ.
Amazon Elastic File System (Amazon EFS) là một dịch vụ lưu trữ tệp tuân thủ POSIX, mang lại trải nghiệm không cần can thiệp thủ công. Amazon EFS cung cấp nhiều chế độ hiệu suất và thông lượng, cho phép người dùng chọn tùy chọn phù hợp dựa trên nhu cầu ứng dụng của họ. Amazon CloudWatch là một dịch vụ giám sát và quan sát cung cấp các chỉ số, nhật ký và cảnh báo theo thời gian thực cho các tài nguyên AWS. Các doanh nghiệp có thể sử dụng nó để thu thập thông tin chi tiết có thể hành động, khắc phục sự cố và tự động phản hồi các thay đổi hiệu suất trên toàn hệ thống. CloudWatch cung cấp một trung tâm giám sát tập trung mà các tổ chức có thể sử dụng để giảm chi phí vận hành trong khi vẫn có được những hiểu biết sâu sắc hơn về cơ sở hạ tầng đám mây của họ.
Các tổ chức chạy khối lượng công việc hệ thống tệp cần giám sát theo thời gian thực các chỉ số lưu trữ và hiệu suất để tối ưu hóa chi phí và hiệu suất. EFS công bố các chỉ số này lên CloudWatch, cho phép bạn theo dõi mức sử dụng để tối ưu hóa cấu hình và tránh trả quá nhiều tiền cho dung lượng không sử dụng. Trong bài đăng này, chúng tôi sẽ hướng dẫn cách thiết lập bảng điều khiển CloudWatch để giám sát các chỉ số hiệu suất chính (KPI) như thông lượng (throughput), IOPS, kích thước I/O và số byte lưu trữ.
Tổng quan giải pháp
EFS cung cấp các chỉ số toàn diện như TotalIOBytes, ReadIOBytes, WriteIOBytes, MetadataIOBytes, MetadataReadIOBytes và MetadataWriteIOBytes, những chỉ số này phải được sử dụng để tính toán thủ công thông lượng (throughput), IOPS và kích thước I/O. Khi cơ sở hạ tầng mở rộng trên nhiều hệ thống tệp, tài khoản và Region, việc tự động hóa các phép tính này trở nên cần thiết để duy trì khả năng hiển thị nhất quán và hiệu quả vận hành. Thông lượng cao cho phép truyền dữ liệu lớn, trong khi độ trễ thấp đảm bảo phản hồi nhanh; nếu không có giám sát mạnh mẽ, các nút thắt cổ chai lưu trữ hoặc các đợt tăng độ trễ bất ngờ có thể làm giảm hiệu suất ứng dụng, gây ra lỗi thời gian chờ hoặc làm người dùng khó chịu. Việc theo dõi nhất quán các chỉ số này cho phép các nhóm chủ động xác định và giải quyết vấn đề, bảo vệ tình trạng ứng dụng và duy trì trải nghiệm đáng tin cậy, phản hồi nhanh cho người dùng cuối.
Trong giải pháp này, chúng tôi sử dụng một mẫu AWS CloudFormation để đơn giản hóa việc tạo bảng điều khiển CloudWatch tự động tính toán thông lượng (throughput), IOPS và kích thước I/O của Amazon EFS.
Bảng điều khiển này tạo ra các chỉ số sau:
- Tổng thông lượng (Total throughput): Lượng dữ liệu và siêu dữ liệu trung bình được truyền giữa hệ thống tệp EFS và các client EFS. Nó cung cấp phân tích chi tiết về thông lượng đọc, thông lượng ghi và thông lượng siêu dữ liệu.
- Tổng IOPS (Total IOPS): Số lượng hoạt động đọc, ghi và siêu dữ liệu trung bình được truyền giữa hệ thống tệp EFS và các client EFS. Nó cung cấp phân tích chi tiết về IOPS đọc, IOPS ghi và IOPS siêu dữ liệu.
- Kích thước I/O (IO size): Kích thước trung bình của một hoạt động I/O được truyền giữa hệ thống tệp EFS và các client EFS.
- Kết nối client (Client connections): Số lượng kết nối client đến một hệ thống tệp.
- Số byte lưu trữ (Storage bytes): Kích thước của hệ thống tệp tính bằng byte, bao gồm lượng dữ liệu được lưu trữ trong các lớp lưu trữ EFS. Số byte lưu trữ được phát ra CloudWatch cứ sau 15 phút.
Điều kiện tiên quyết
Đối với giải pháp này, bạn cần thiết lập một tài khoản AWS với đủ quyền để truy cập CloudWatch và CloudFormation. Khi sử dụng CloudFormation, nó sẽ tự động tạo một vai trò AWS Identity and Access Management (IAM) trong khi tạo bảng điều khiển CloudWatch. Đối với hướng dẫn này, chúng tôi đã tạo một hệ thống tệp EFS mục đích chung ở chế độ thông lượng linh hoạt (elastic throughput mode) với khả năng sẵn sàng Regional.
Hướng dẫn chi tiết
Để tạo bảng điều khiển CloudWatch cho EFS bằng mẫu CloudFormation, bạn phải thực hiện các bước sau:
Bước 1: Đăng nhập vào Console và điều hướng đến CloudFormation
- Đăng nhập vào AWS Management Console.
- Thay đổi Region bằng cách sử dụng Region selector ở góc trên bên phải của trang.
Bước 2: Tạo một stack CloudFormation mới
- Chọn mẫu này để tải stack trực tiếp từ Amazon S3.
- Trên trang Create stack trong bảng điều khiển CloudFormation, chọn Next để tiếp tục.

Hình 1: Tạo stack CloudFormation bằng cách sử dụng mẫu
Bước 3: Cấu hình các tham số stack CloudFormation với ID hệ thống tệp EFS
- Trên trang Specify stack details, nhập tên stack vào ô Stack name. Trong ví dụ này, efs-cloudwatch là tên của stack.
- Trong phần Parameters, cung cấp tên bảng điều khiển CloudWatch duy nhất dưới DashboardName, tùy chọn xóa mong muốn của bạn dưới DeletionPolicy, và ID hệ thống tệp Amazon EFS dưới FileSystemId.
- Chọn Next để tiếp tục tạo stack.

Hình 2: Cung cấp tên stack, tên bảng điều khiển và ID hệ thống tệp EFS
- Trên trang Configure stack options, thay đổi các tùy chọn stack mặc định nếu cần. Nếu bạn có một vai trò IAM hiện có với đủ quyền để tạo bảng điều khiển CloudWatch cho ID hệ thống tệp Amazon EFS, hãy chọn vai trò đó từ danh sách thả xuống IAM role name.

Hình 3: Cấu hình các tùy chọn stack CloudFormation
- Trong phần Capabilities, chọn I acknowledge that this template may create IAM resources để chỉ định rằng bạn muốn sử dụng các tài nguyên IAM trong mẫu. Trong ví dụ này, chúng tôi đã giữ các tùy chọn mặc định.

Hình 4: Xác nhận tạo tài nguyên IAM
Bước 4: Xem lại và khởi chạy stack CloudFormation
- Trên trang Review and create, xem lại để đảm bảo ID hệ thống tệp EFS chính xác đã được cung cấp cùng với vai trò IAM chính xác.
- Sau khi bạn xem lại các cài đặt tạo stack, chọn Submit để khởi chạy stack của bạn.
- Trong khi stack của bạn đang được tạo, nó sẽ được liệt kê trên trang Stacks với trạng thái CREATE_IN_PROGRESS.

Hình 5: Theo dõi tiến trình tạo stack CloudFormation
- Sau khi stack của bạn đã được tạo thành công, trạng thái của nó sẽ thay đổi thành CREATE_COMPLETE.

Hình 6: Stack CloudFormation đã được tạo thành công
Bước 5: Xem bảng điều khiển EFS mới được tạo từ bảng điều khiển CloudWatch
- Điều hướng đến bảng điều khiển CloudWatch và chọn Dashboards trong bảng điều hướng bên trái.

Hình 7: Trang bảng điều khiển CloudWatch
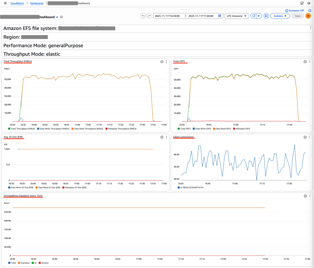
- Xem các chỉ số hệ thống tệp Amazon EFS.

Hình 8: Giám sát hiệu suất và chỉ số lưu trữ của Amazon EFS
Bảng điều khiển hiển thị thông lượng 55.000 MiB/s và 55.000 IOPS, với kích thước I/O trung bình là 1024 KiB. Các chỉ số này minh họa các KPI của EFS và cho thấy cách ứng dụng sử dụng hiệu suất EFS. Dữ liệu StorageBytes hiển thị phân tích chi tiết về ba lớp lưu trữ: Standard, Infrequent Access và Archive, cung cấp khả năng hiển thị rõ ràng về quản lý vòng đời EFS của bạn.
Dọn dẹp
Nếu bạn không còn cần giải pháp này, hãy xóa stack CloudFormation và bảng điều khiển CloudWatch. Bạn có thể xóa stack CloudFormation bằng cách làm theo hướng dẫn trong tài liệu.
Kết luận
Giải pháp này tự động hóa việc tạo bảng điều khiển EFS và CloudWatch thông qua CloudFormation, hiển thị các chỉ số hiệu suất thiết yếu cho hệ thống tệp của bạn. Bảng điều khiển hợp nhất giúp hợp lý hóa việc giám sát IOPS, thông lượng (throughput) và mức tiêu thụ lưu trữ. Cách tiếp cận tự động này cung cấp khả năng hiển thị tức thì về hiệu suất EFS và thiết lập nền tảng cho việc quản lý hệ thống tệp chủ động.
Về tác giả

Samyak Kathane
Samyak Kathane là Kiến trúc sư Giải pháp Cấp cao tập trung vào các công nghệ Lưu trữ AWS như Amazon EFS và làm việc tại Virginia. Anh ấy hợp tác với khách hàng AWS để giúp họ xây dựng các hệ thống có độ tin cậy cao, hiệu suất tốt, tiết kiệm chi phí và đạt được sự xuất sắc trong vận hành cho các khối lượng công việc của họ trên AWS. Anh ấy thích tối ưu hóa kiến trúc ở quy mô lớn và hiện đại hóa các phương pháp truy cập dữ liệu.

Mazhar Attarwala
Mazhar Attarwala là Quản lý Tài khoản Kỹ thuật Cấp cao cho các Tài khoản Chiến lược tại Amazon Web Services. Làm việc tại Virginia, anh ấy là chuyên gia về các công nghệ Lưu trữ AWS như Amazon EBS và Amazon EFS. Anh ấy đam mê công nghệ đám mây, xây dựng giải pháp và áp dụng chúng vì lợi ích của khách hàng.