Tác giả: Dinesh Prabakaran, Brent Everman, và Venugopalan Vasudevan
Ngày phát hành: 06 THÁNG 2 2026
Chuyên mục: Artificial Intelligence, AWS Transform, Generative AI
Giới thiệu
Bảo trì và hiện đại hóa phần mềm là một thách thức quan trọng đối với các doanh nghiệp quản lý hàng trăm hoặc hàng nghìn repository. Dù là nâng cấp phiên bản Java, di chuyển sang các AWS SDK mới, hay hiện đại hóa framework, quy mô công việc chuyển đổi có thể rất lớn. AWS Transform custom sử dụng AI tác nhân để thực hiện hiện đại hóa phần mềm, mã nguồn, thư viện và framework quy mô lớn nhằm giảm nợ kỹ thuật. Nó xử lý nhiều kịch bản đa dạng bao gồm nâng cấp phiên bản ngôn ngữ, di chuyển API và dịch vụ, nâng cấp và di chuyển framework, tái cấu trúc mã nguồn, và các chuyển đổi đặc thù của tổ chức. Thông qua việc học liên tục, tác nhân cải thiện từ mỗi lần thực thi và phản hồi của nhà phát triển, mang lại các chuyển đổi chất lượng cao, có thể lặp lại mà không yêu cầu chuyên môn tự động hóa đặc biệt.
Các tổ chức cần chạy các chuyển đổi bằng AWS Transform custom đồng thời trên toàn bộ hệ thống mã nguồn của họ để đáp ứng các mốc thời gian hiện đại hóa và thời hạn tuân thủ cấp bách. Việc chạy nó ở quy mô doanh nghiệp đòi hỏi một giải pháp để xử lý các repository song song, trong một môi trường đám mây từ xa được kiểm soát, quản lý thông tin xác thực một cách an toàn và cung cấp khả năng hiển thị về tiến độ chuyển đổi. Hôm nay, chúng tôi giới thiệu một giải pháp mã nguồn mở mang lại khả năng mở rộng, độ tin cậy và giám sát cấp độ sản xuất cho AWS Transform custom. Cơ sở hạ tầng này cho phép bạn chạy các chuyển đổi trên hàng nghìn repository song song bằng cách sử dụng AWS Batch và AWS Fargate, với quyền truy cập REST API để kiểm soát theo chương trình và giám sát Amazon CloudWatch toàn diện.
Yêu cầu đối với hiện đại hóa mã nguồn quy mô doanh nghiệp
AWS Transform custom cung cấp các khả năng chuyển đổi mã nguồn mạnh mẽ dựa trên AI thông qua CLI của nó. Để mở rộng hiệu quả các chuyển đổi trên các cơ sở mã nguồn doanh nghiệp, các tổ chức cần:
Khả năng mở rộng: Khả năng chạy chuyển đổi trên hơn 1000 repository đồng thời thay vì từng cái một
Cơ sở hạ tầng: Tài nguyên tính toán chuyên dụng cho các chuyển đổi chạy dài hơn ngoài máy tính xách tay của nhà phát triển
Truy cập API: REST API để điều phối theo chương trình và tích hợp liền mạch với các pipeline CI/CD
Giám sát: Khả năng hiển thị tập trung về tiến độ và trạng thái chuyển đổi trên nhiều repository
Độ tin cậy: Tự động thử lại, quản lý thông tin xác thực an toàn và khả năng chịu lỗi tích hợp
Giải pháp: Cơ sở hạ tầng Batch với REST API
Giải pháp này cung cấp cơ sở hạ tầng hoàn chỉnh, sẵn sàng cho sản xuất để giải quyết những thách thức này:
Các khả năng cốt lõi
- Xử lý Batch có khả năng mở rộng Chạy các chuyển đổi trên hàng nghìn repository song song bằng cách sử dụng AWS Batch với Fargate. Cấu hình mặc định (tối đa 256 vCPU, 2 vCPU mỗi job) hỗ trợ tới 128 job đồng thời, với hàng đợi và quản lý tài nguyên tự động. Môi trường tính toán mở rộng dựa trên nhu cầu của bạn và hạn mức dịch vụ Fargate.
- REST API để truy cập theo chương trình Bảy điểm cuối API cung cấp khả năng quản lý vòng đời job hoàn chỉnh, cho phép bạn gửi các job đơn lẻ hoặc các batch hàng nghìn job trong một yêu cầu. API cung cấp khả năng theo dõi trạng thái và giám sát tiến độ theo thời gian thực, với xác thực Amazon Identity and access Management (IAM) đảm bảo quyền truy cập an toàn vào các hoạt động chuyển đổi.
- Container đa ngôn ngữ Giải pháp bao gồm một container hỗ trợ Java (8, 11, 17, 21), Python (3.8-3.13) và Node.js (16-24) với tất cả các công cụ xây dựng được cài đặt sẵn, bao gồm Maven, Gradle, npm và yarn. AWS Transform CLI và AWS CLI v2 được đóng gói. Container hoàn toàn có thể mở rộng cho các yêu cầu tùy chỉnh—bạn có thể thêm các thư viện, ngôn ngữ hoặc công cụ của riêng mình bằng cách tùy chỉnh Dockerfile để đáp ứng các nhu cầu cụ thể của họ.
- Độ tin cậy cấp doanh nghiệp Quản lý thông tin xác thực IAM tự động loại bỏ các khóa tồn tại lâu dài, với thông tin xác thực tự động làm mới sau mỗi 45 phút cho các job lên đến 12 giờ. Hệ thống bao gồm tự động thử lại cho các lỗi tạm thời (mặc định: 3 lần thử), với cài đặt thời gian chờ và thử lại có thể cấu hình để phù hợp với độ phức tạp chuyển đổi của bạn.
- Giám sát toàn diện Một CloudWatch dashboard cung cấp khả năng theo dõi job với tỷ lệ thành công và thất bại, xu hướng theo thời gian, và các chỉ số sức khỏe API và Lambda. Luồng nhật ký thời gian thực cho phép bạn giám sát tiến độ chuyển đổi và nhanh chóng chẩn đoán các vấn đề.
Kiến trúc
Giải pháp sử dụng kiến trúc serverless được xây dựng trên các dịch vụ được quản lý của AWS:

Kiến trúc giải pháp AWS Transform custom Batch
Các thành phần chính:
- API Gateway: REST API với xác thực IAM
- Lambda Functions: Điều phối job, theo dõi trạng thái, gửi hàng loạt
- AWS Batch: Hàng đợi job và quản lý môi trường tính toán
- Fargate: Thực thi container serverless (không cần quản lý EC2)
- S3: Đầu vào mã nguồn và đầu ra kết quả chuyển đổi
- CloudWatch: Nhật ký, chỉ số và bảng điều khiển hoạt động
Bắt đầu
Điều kiện tiên quyết
Trước khi triển khai, hãy đảm bảo bạn có:
- Tài khoản AWS với các quyền IAM thích hợp (ECR, S3, IAM, Batch, Lambda, API Gateway, CloudWatch)
- AWS CLI v2 được cấu hình với thông tin xác thực hoặc đăng nhập AWS SSO
- Docker đã cài đặt và đang chạy
- Git để clone repository
- Node.js 18+ và AWS CDK (để triển khai CDK)
- Python3 để kiểm tra các API
Tùy chọn triển khai
Tùy chọn 1: Triển khai CDK (Khuyến nghị)
Bước 1: Clone Repository
git clone https://github.com/aws-samples/aws-transform-custom-samples.gitcd aws-transform-custom-samples/scaled-execution-containers
Bước 2: Đặt biến môi trường
export AWS_ACCOUNT_ID=$(aws sts get-caller-identity --query Account --output text)export CDK_DEFAULT_ACCOUNT=$AWS_ACCOUNT_IDexport CDK_DEFAULT_REGION=us-east-1
Bước 3: Xác minh điều kiện tiên quyết
Thao tác này kiểm tra xem Docker đã được cài đặt và đang chạy, AWS CLI v2 đã được cấu hình với thông tin xác thực, Git có sẵn và tài khoản AWS của bạn có VPC và các subnet công cộng cần thiết hay không.
cd deploymentchmod +x *.sh./check-prereqs.sh
Bước 4: Thiết lập quyền IAM (Tùy chọn, nhưng khuyến nghị)
Tạo một chính sách IAM với quyền tối thiểu thay vì sử dụng các quyền rộng rãi:
./generate-custom-policy.sh
Thao tác này tạo iam-custom-policy.json với các quyền tối thiểu được giới hạn trong các tài nguyên cụ thể của bạn.
Tạo và đính kèm chính sách:
aws iam create-policy \ --policy-name ATXCustomDeploymentPolicy \ --policy-document file://iam-custom-policy.json
aws iam attach-user-policy \ --user-name YOUR_USERNAME \ --policy-arn arn:aws:iam::$(aws sts get-caller-identity --query Account --output text):policy/ATXCustomDeploymentPolicy
Lưu ý: Nếu bạn có quyền quản trị viên, bạn có thể bỏ qua bước này và tiến hành trực tiếp triển khai.
Bước 5: Triển khai với CDK (Một lệnh thực hiện tất cả!)
cd ../cdkchmod +x *.sh./deploy.sh
Thời gian: 20-25 phút (tất cả tài nguyên)
CDK tự động thực hiện những gì:
- Xây dựng Docker image từ Dockerfile
- Đẩy image lên ECR
- Tạo tất cả tài nguyên AWS
- Cấu hình mọi thứ
Những gì được triển khai:
- ECR repository với Docker image
- S3 buckets (đầu ra, nguồn)
- IAM roles với quyền tối thiểu
- Cơ sở hạ tầng AWS Batch (Fargate)
- 7 Lambda functions
- API Gateway REST API
- CloudWatch logs và dashboard
Xem cdk/README.md để biết hướng dẫn chi tiết và các tùy chọn cấu hình.
Bước 6: Lấy điểm cuối API của bạn
Sau khi triển khai hoàn tất, hãy truy xuất URL điểm cuối API:
export API_ENDPOINT=$(aws cloudformation describe-stacks \ --stack-name AtxApiStack \ --query 'Stacks[0].Outputs[?OutputKey==`ApiEndpoint`].OutputValue' \ --output text)echo "API Endpoint: $API_ENDPOINT"
Điểm cuối này được sử dụng trong tất cả các lệnh gọi API tiếp theo.
Tùy chọn 2: Script Bash (Thay thế)
Nếu bạn muốn kiểm soát thủ công từng bước triển khai hoặc cần tùy chỉnh các thành phần riêng lẻ, hãy sử dụng triển khai script bash. Xem deployment/README.md để biết quy trình 3 bước hoàn chỉnh với giải thích chi tiết về những gì mỗi script triển khai.
Sử dụng giải pháp
Gửi một Job đơn lẻ
Kiểm tra nhanh: Chạy cd ../test && ./test-apis.sh để xác thực tất cả các điểm cuối API (MCP, chuyển đổi, job hàng loạt, chiến dịch).
Gửi một chuyển đổi nâng cấp phiên bản Python:
cd ..python3 utilities/invoke-api.py \ --endpoint "$API_ENDPOINT" \ --path "/jobs" \ --data '{ "source": "https://github.com/venuvasu/todoapilambda", "command": "atx custom def exec -n AWS/python-version-upgrade -p /source/todoapilambda -c noop --configuration \"validationCommands=pytest,additionalPlanContext=The target Python version to upgrade to is Python 3.13. Python 3.13 is already installed at /usr/bin/python3.13\" -x -t" }'
Lệnh gọi API này kích hoạt một chuyển đổi nâng cấp phiên bản Python trên repository git công khai todoapilambda. Chuyển đổi sử dụng AWS Managed transformation để nâng cấp từ phiên bản Python hiện tại lên Python 3.13. Tham số configuration chỉ định lệnh xác thực bổ sung sẽ được chạy và ngữ cảnh kế hoạch để chỉ định vị trí cài đặt Python 3.13 trong container và phiên bản mục tiêu. Cờ -x là để chuyển đổi ở chế độ không tương tác, và cờ -t là để tin cậy tất cả các công cụ cho chuyển đổi này.
API trả về một ID job để theo dõi. Tên job được tự động tạo từ repository nguồn và loại chuyển đổi.
Xem api/README.md để biết tài liệu API đầy đủ với các ví dụ cho Java, Node.js và các chuyển đổi khác.
Gửi nhiều Job cùng lúc
Chuyển đổi nhiều repository trong một lệnh gọi API duy nhất:
python3 utilities/invoke-api.py \ --endpoint "$API_ENDPOINT" \ --path "/jobs/batch" \ --data '{ "batchName": "codebase-analysis-2025", "jobs": [ {"source": "https://github.com/spring-projects/spring-petclinic", "command": "atx custom def exec -n AWS/early-access-comprehensive-codebase-analysis -p /source/spring-petclinic -x -t"}, {"source": "https://github.com/venuvasu/todoapilambda", "command": "atx custom def exec -n AWS/early-access-comprehensive-codebase-analysis -p /source/todoapilambda -x -t"}, {"source": "https://github.com/venuvasu/toapilambdanode16", "command": "atx custom def exec -n AWS/early-access-comprehensive-codebase-analysis -p /source/toapilambdanode16 -x -t"} ] }'
Lệnh gọi API này kích hoạt phân tích tĩnh sâu của codebase để tạo tài liệu phân cấp, tham chiếu chéo cho ba repository mã nguồn mở song song. Chuyển đổi sử dụng AWS Managed transformation để tạo phân tích hành vi, tài liệu kiến trúc và trích xuất thông tin kinh doanh để tạo một cơ sở kiến thức toàn diện được tổ chức để tối đa hóa khả năng sử dụng và điều hướng.
API gửi các job này theo cách bất đồng bộ. Tức là API trả về một ID batch khi gửi các job này đến AWS Batch. Sau đó, bạn có thể giám sát tiến độ như được chỉ định bên dưới.
Xem api/README.md để kiểm tra trạng thái, cấu hình MCP và các điểm cuối API khác.
Giám sát tiến độ
Kiểm tra trạng thái batch:
python3 utilities/invoke-api.py \ --endpoint "$API_ENDPOINT" \ --method GET \ --path "/jobs/batch/BATCH_ID"
Phản hồi hiển thị tiến độ theo thời gian thực:
{ "status": "RUNNING", "progress": 45.5, "totalJobs": 1000, "statusCounts": { "RUNNING": 195, "SUCCEEDED": 432, "FAILED": 23 }}
Xem kết quả
Sau khi một job hoàn tất, kết quả được lưu trữ trong S3 output bucket của bạn.
Cấu trúc đầu ra S3:
Kết quả được tổ chức theo tên job và ID cuộc trò chuyện:
s3://atx-custom-output-{account-id}/└── transformations/ └── {job-name}/ # e.g., guava-early-access-comprehensive-codebase-analysis └── {timestamp}{conversation-id}/ # e.g., 20251227_051626_8f344f5f ├── code/ # Full source code + transformed changes └── logs/ # Execution logs and artifacts └── custom/ └── {timestamp}{conversation-id}/ └── artifacts/ └── validation_summary.md
Tóm tắt xác thực:
AWS Transform CLI tạo một bản tóm tắt xác thực hiển thị tất cả các thay đổi đã thực hiện:
s3://atx-custom-output-{account-id}/transformations/{job-name}/{timestamp}{conversation-id}/logs/custom/{timestamp}{conversation-id}/artifacts/validation_summary.md
Tệp này chứa:
- Tóm tắt tất cả các thay đổi mã nguồn
- Các tệp đã sửa đổi, thêm hoặc xóa
- Kết quả xác thực
- Thống kê chuyển đổi
Tải xuống kết quả:
# Download all results for a specific jobaws s3 sync s3://atx-custom-output-{account-id}/transformations/{job-name}/{timestamp}{conversation-id}/ ./local-results/# Download just the validation summaryaws s3 cp s3://atx-custom-output-{account-id}/transformations/{job-name}/{timestamp}{conversation-id}/logs/custom/{timestamp}{conversation-id}/artifacts/validation_summary.md ./# Download transformed code onlyaws s3 sync s3://atx-custom-output-{account-id}/transformations/{job-name}/{timestamp}{conversation-id}/code/ ./transformed-code/
Giám sát và khả năng quan sát
Giải pháp bao gồm một CloudWatch dashboard với các chỉ số hoạt động:
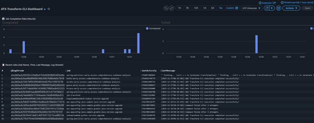
Theo dõi Job:
- Tỷ lệ hoàn thành với xu hướng hàng giờ (đã hoàn thành so với thất bại)
- Bảng các job gần đây hiển thị tên job, dấu thời gian, tin nhắn cuối cùng và luồng nhật ký
- Khả năng hiển thị theo thời gian thực về việc thực thi job

Ảnh chụp màn hình CloudWatch Dashboard để theo dõi Job
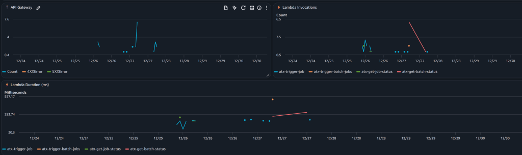
Tình trạng API và Lambda:
- Số lượng yêu cầu API Gateway và tỷ lệ lỗi
- Các chỉ số gọi Lambda cho mỗi hàm
- Giám sát hiệu suất (thời lượng theo hàm)

Ảnh chụp màn hình CloudWatch Dashboard cho tình trạng API và Lambda
CloudWatch Logs:
Tất cả các nhật ký được tập trung trong CloudWatch Logs (/aws/batch/atx-transform) với luồng thời gian thực.
Xem nhật ký qua AWS CLI:
aws logs tail /aws/batch/atx-transform --follow --region us-east-1
Hoặc sử dụng tiện ích đi kèm:
python3 utilities/tail-logs.py JOB_ID --region us-east-1
Xem trong AWS Console: CloudWatch → Log Groups → /aws/batch/atx-transform
Tích hợp Giao thức ngữ cảnh mô hình (MCP)
AWS Transform custom hỗ trợ các máy chủ Model Context Protocol (MCP) để mở rộng tác nhân AI với các công cụ bổ sung. Cấu hình máy chủ MCP qua API:
python3 utilities/invoke-api.py \ --endpoint "$API_ENDPOINT" \ --path "/mcp-config" \ --data '{ "mcpConfig": { "mcpServers": { "github": {"command": "npx", "args": ["-y", "@modelcontextprotocol/server-github"]}, "fetch": {"command": "uvx", "args": ["mcp-server-fetch"]} } } }'
Cấu hình được lưu trữ trong S3 và tự động có sẵn cho tất cả các chuyển đổi. Kiểm tra với atx mcp tools để liệt kê các máy chủ đã cấu hình.
Xem api/README.md để kiểm tra trạng thái, cấu hình MCP và các điểm cuối API khác.
Tùy chỉnh cho các Repository riêng tư
Bạn có thể cần truy cập các repository riêng tư và registry artifact. Mở rộng container cơ sở để thêm thông tin xác thực:
Để truy cập các repository Git riêng tư hoặc registry artifact của bạn trong quá trình chuyển đổi:
Hai cách tiếp cận:
- AWS Secrets Manager (KHUYẾN NGHỊ) – Thông tin xác thực được tìm nạp tại thời gian chạy, không bao giờ được lưu trữ trong image
- Hardcode trong Dockerfile (KHÔNG KHUYẾN NGHỊ) – Chỉ dành cho mục đích thử nghiệm
Các bước:
- Bỏ ghi chú các placeholder trong
container/entrypoint.sh(Secrets Manager) hoặccontainer/Dockerfile(hardcoded) - Triển khai lại container (xem bên dưới)
Xem container/README.md để biết hướng dẫn thiết lập đầy đủ, ví dụ và các phương pháp bảo mật tốt nhất.
Triển khai lại sau khi tùy chỉnh:
Nếu sử dụng CDK:
cd cdk && ./deploy.sh
CDK tự động phát hiện các thay đổi của Dockerfile và xây dựng lại. Nếu các thay đổi không được phát hiện, hãy buộc xây dựng lại:
cd cdk && ./deploy.sh —force
Nếu sử dụng script bash:
cd deployment./1-build-and-push.sh --rebuild./2-deploy-infrastructure.sh
Cơ sở hạ tầng sẽ sử dụng container tùy chỉnh của bạn với quyền truy cập repository riêng tư. Bạn cũng có thể tùy chỉnh container để thêm hỗ trợ cho các phiên bản ngôn ngữ bổ sung hoặc các ngôn ngữ hoàn toàn mới dựa trên các yêu cầu cụ thể của họ.
Xem container/README.md để biết các ví dụ đầy đủ.
Lưu ý: Để tạo PR tự động và đẩy các thay đổi trở lại các repository từ xa sau khi chuyển đổi, bạn có hai tùy chọn: (1) mở rộng container/entrypoint.sh với các lệnh git sử dụng thông tin xác thực riêng tư của bạn (xem placeholder đã được ghi chú trong script), hoặc (2) sử dụng định nghĩa Chuyển đổi tùy chỉnh với MCP được cấu hình để kết nối với GitHub/GitLab cho các quy trình làm việc PR phức tạp hơn.
Chiến dịch
Các nhóm nền tảng trung tâm có thể tạo các chiến dịch thông qua giao diện web AWS Transform để quản lý các dự án di chuyển và hiện đại hóa trên toàn doanh nghiệp. Ví dụ, để nâng cấp tất cả các repository từ Java 8 lên Java 21, các nhóm tạo một chiến dịch với định nghĩa chuyển đổi Java và danh sách repository mục tiêu. Khi các nhà phát triển thực hiện các chuyển đổi, các repository sẽ tự động đăng ký với chiến dịch, cho phép bạn theo dõi tiến độ và giám sát trên toàn tổ chức của mình.
Tạo một chiến dịch
- Thiết lập người dùng và Đăng nhập vào ứng dụng web AWS Transform
- Tạo một Workspace và Tạo một Job
- Trong cuộc trò chuyện, chỉ định loại job. Ví dụ, “Tôi muốn phân tích mã nguồn toàn diện trên nhiều repo”
- Dựa trên yêu cầu của bạn, AWS Transform sẽ hiển thị danh sách các chuyển đổi phù hợp với tiêu chí, trong trường hợp này là “AWS/early-access-comprehensive-codebase-analysis (Early Access)”
- Khi bạn xác nhận chuyển đổi, AWS Transform sẽ tạo một chiến dịch và một lệnh để thực thi cho chuyển đổi. Bạn chỉ cần sao chép lệnh đó và thực thi qua API như mô tả bên dưới, thay thế chi tiết repo.
atx custom def exec \--code-repository-path <path-to-repo> \--non-interactive \--trust-all-tools \--campaign 0d0c7e9f-5cb2-4569-8c81-7878def8e49e \--repo-name <repo-name> \--add-repo
Thực hiện chuyển đổi trong một chiến dịch
python3 utilities/invoke-api.py \ --endpoint "$API_ENDPOINT" \ --path "/jobs" \ --data '{ "source": "https://github.com/spring-projects/spring-petclinic", "command": "atx custom def exec --code-repository-path /source/spring-petclinic --non-interactive --trust-all-tools --campaign 0d0c7e9f-5cb2-4569-8c81-7878def8e49e --repo-name spring-petclinic --add-repo" }'
Khi Job chuyển đổi này thành công, bạn cũng có thể xem kết quả và dashboard trong ứng dụng Web.
Dọn dẹp
Để xóa tất cả các tài nguyên đã triển khai:
Dọn dẹp CDK (Khuyến nghị)
cd cdk ./destroy.sh
Dọn dẹp Script Bash (Thay thế)
cd deployment ./cleanup.sh
Script này xóa:
- Các tài nguyên AWS Batch (môi trường tính toán, hàng đợi job, định nghĩa job)
- Các hàm Lambda và API Gateway
- Các IAM roles
- Các S3 buckets (sau khi làm trống)
- CloudWatch logs và dashboard
- ECR repository
Kết luận
Hiện đại hóa phần mềm doanh nghiệp đòi hỏi cơ sở hạ tầng có thể hoạt động ở quy mô lớn với độ tin cậy và khả năng quan sát. Giải pháp này cung cấp một nền tảng sẵn sàng cho sản xuất để chạy các chuyển đổi AWS Transform custom trên hàng nghìn repository đồng thời.
Bằng cách kết hợp khả năng mở rộng của AWS Batch, tính toán serverless của Fargate và REST API để truy cập theo chương trình, bạn có thể:
- Đẩy nhanh các sáng kiến hiện đại hóa
- Giảm công sức thủ công và lỗi của con người
- Có được khả năng hiển thị về tiến độ chuyển đổi
- Tích hợp với các quy trình làm việc DevOps hiện có
Repository mã nguồn là mã nguồn mở, hoàn toàn tự động và sẵn sàng để bạn triển khai trong tài khoản AWS của mình ngay hôm nay.
Bắt đầu ngay hôm nay với AWS Transform custom
Về tác giả

Venugopalan Vasudevan
Venugopalan Vasudevan (Venu) là Kiến trúc sư Giải pháp Chuyên gia Cấp cao tại AWS, nơi ông dẫn dắt các sáng kiến AI tạo sinh tập trung vào Amazon Q Developer, Kiro và AWS Transform. Ông giúp khách hàng áp dụng và mở rộng các giải pháp hiện đại hóa và phát triển dựa trên AI để tăng tốc đổi mới và đạt được kết quả kinh doanh.

Dinesh Balaaji Prabakaran
Dinesh là Trưởng nhóm Hỗ trợ Doanh nghiệp tại AWS, chuyên hỗ trợ các Nhà cung cấp Phần mềm Độc lập (ISV) trên hành trình đám mây của họ. Với chuyên môn về các dịch vụ AWS Generative AI, ông giúp khách hàng tận dụng Amazon Q Developer, Kiro và AWS Transform để tăng tốc phát triển và hiện đại hóa ứng dụng thông qua hỗ trợ dựa trên AI.

Brent Everman
Brent Everman là Quản lý Tài khoản Kỹ thuật Cấp cao tại AWS, làm việc tại Pittsburgh. Ông có hơn 17 năm kinh nghiệm làm việc với khách hàng doanh nghiệp và startup. Ông đam mê cải thiện trải nghiệm phát triển phần mềm và chuyên về các dịch vụ Trải nghiệm Nhà phát triển Thế hệ tiếp theo của AWS.